
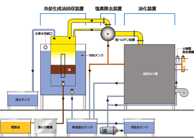
●油化装置
バーナーにて減容油化槽と過熱蒸気発生装置を同時に加熱して廃プラスチックを過熱蒸気と接触させ、熱分解します。現在実証プラントでは、減容、油化槽が一体となっておりますが、カズキシステムは減容槽と油化槽を分ける事により短時間でより多くの廃プラスチックを油に出来ます。
●脱ハロゲン装置(塩素除去装置)
廃プラスチックの熱分解により発生したガスを酸化鉄層に通過させる事により、ガスの中に含まれている塩素を除去します。(無機塩素分1PPM未満)
●冷却生成油回収装置
熱分解により発生した高温ガスを冷却し、蒸気を多く含むガスを水と油に分離します。その後、遠心分離機にて油を回収します。

|